3吨/时 EDI超纯水设备
更新时间:2020-08-28 14:46:10 字号:T|T


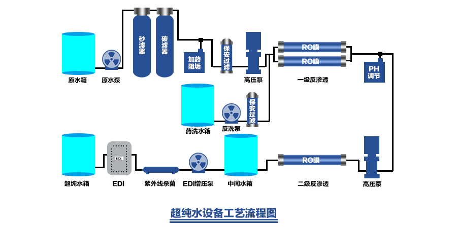
EDI技术原理介绍
EDI(Electrodeionization)又称连续电除盐技术,它科学地将电渗析技术和离子交换技术融为一体,通过阳、阴离子膜对阳、阴离子的选择透过作用以及离子交换树脂对水中离子的交换作用,在电场的作用下实现水中离子的定向迁移,从而达到水的深度净化除盐,并通过水电解产生的氢离子和氢氧根离子对装填树脂进行连续再生,因此EDI制水过程不需酸、碱化学药品再生即可连续制取高品质超纯水。

超纯水设备特性
1、能连续稳定的生产出符合用户要求的超纯水。
2、模块化生产,并可实现全自动控制。备结构紧凑,占地面积小。
3、不需酸碱再生,不会因再生而停机、无需再生设备和化学药品储运。
4、运行成本和维修成本低。运行操作简单,劳动强度低
5、预处理自动控制、可实现无人化操作。
6、自动电控程序、液位控制、压力保护装置、水泵联动保护、RO自动冲洗功能、
超限停机等。







![{_CFG[site_title]}](static/picture/20200825020631680.png)




